Mes projets 🚀
Une sélection de mes projets développés avec React, Next.js, Laravel et d'autres technologies modernes.
Weather App 🌦️
Une application météo en temps réel qui affiche la température, l'humidité, le vent et les conditions climatiques d’une ville recherchée. Elle intègre une carte interactive centrée automatiquement selon la localisation. L’interface est responsive et intuitive pour une expérience fluide. Ce projet met en avant l’intégration d’API météo et cartographique.
Convert-Devises 💱
Un convertisseur de devises moderne développé avec Next.js, offrant une interface responsive et intuitive. Il utilise l'API ExchangeRate pour obtenir des taux de change en temps réel, assurant une conversion précise et instantanée. L'application prend en charge plusieurs devises avec une mise à jour automatique des données. Idéal pour démontrer l'intégration d'API, la gestion d'état en React et un design soigné avec Tailwind CSS.
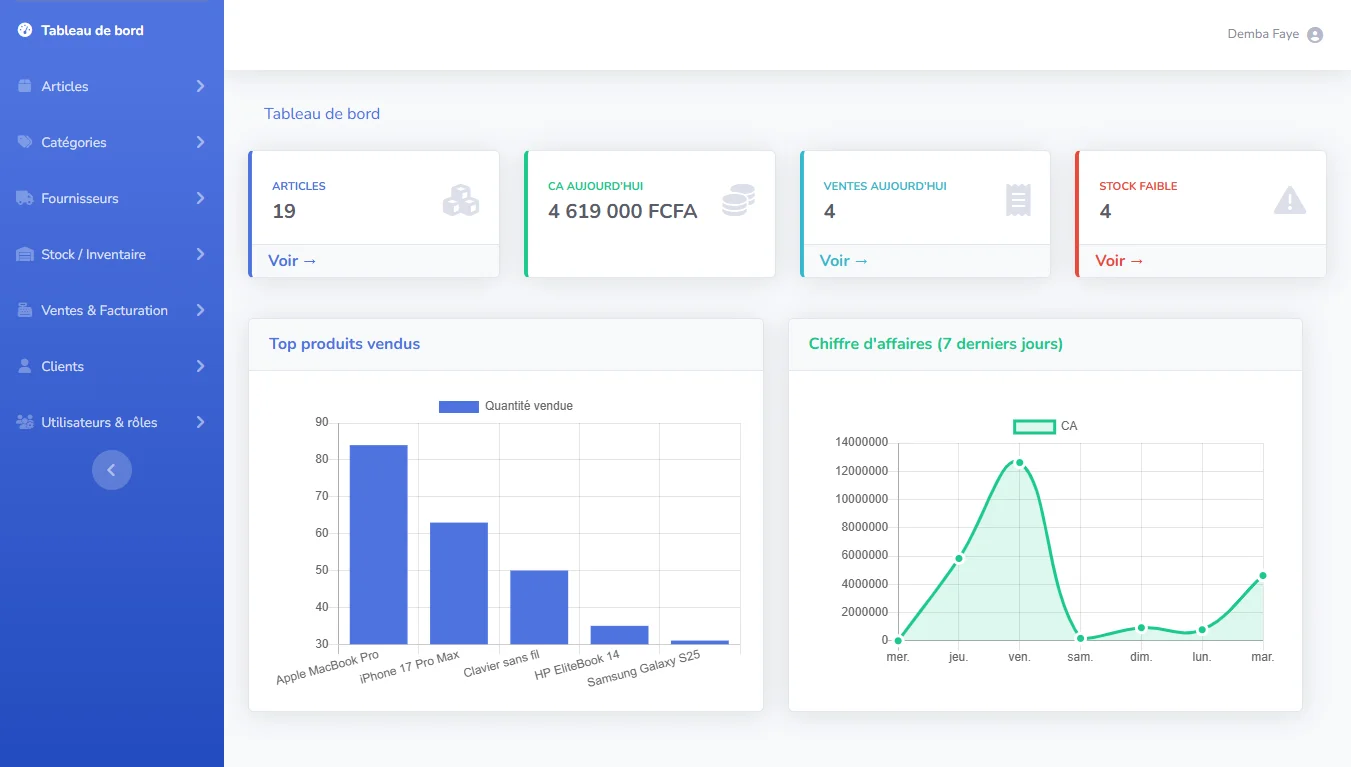
OptiStock 📦
OptiStock est une application web complète de gestion d’inventaire développée avec Laravel. Elle permet de gérer efficacement les produits, catégories et fournisseurs, tout en suivant en temps réel les mouvements de stock (entrées et sorties). L’application intègre également la gestion des ventes et des factures, avec génération et téléchargement automatique des documents. Sécurisée grâce à un système de rôles et permissions, OptiStock est flexible et peut s’adapter à n’importe quelle activité, offrant simplicité, traçabilité et efficacité pour l’organisation des opérations.
AgroSen
AgroSen est un projet d’équipe réalisé dans le cadre d’un examen, aboutissant à la création d’une boutique en ligne dédiée aux produits agricoles locaux. Ce projet avait pour objectif de valoriser la richesse du terroir sénégalais via une interface moderne, intuitive et facile à utiliser. Nous avons conçu une expérience utilisateur fluide et agréable, répondant aux besoins des visiteurs et des clients tout en mettant en avant la qualité des produits locaux.
Culinéa
Culinéa est un site vitrine fictif pour un service traiteur. Il présente les différents services proposés, comme la cuisine à domicile, les événements privés et les repas d’entreprise, et permet aux visiteurs de contacter facilement le traiteur via un formulaire de demande de devis. Ce projet a été réalisé pour pratiquer la création de sites professionnels avec WordPress.
NutriTrack 🍏🥗
NutriTrack est une application moderne qui permet d'explorer en détail les valeurs nutritionnelles des aliments, incluant calories, macronutriments et micronutriments. Conçue pour aider les utilisateurs à adopter une alimentation plus saine et équilibrée, elle offre une interface intuitive et des graphiques dynamiques grâce à Recharts. Développée avec Next.js, React et Tailwind CSS pour une expérience fluide et responsive.
TaskFlow 📝
TaskFlow est une application de gestion de tâches moderne développée avec React, pensée pour améliorer la productivité au quotidien. Elle offre une interface épurée et intuitive permettant d’ajouter, modifier et organiser facilement ses tâches. Les données sont automatiquement sauvegardées dans le localStorage pour assurer une expérience fluide et persistante. Ce projet met en avant mes compétences en React, gestion d’état local et expérience utilisateur via des notifications interactives (react-hot-toast).
Groove Vibes 🎶
Une landing page fictive et immersive dédiée à l’univers musical. Conçue avec Next.js et Tailwind, elle met en valeur une ambiance visuelle rythmée et moderne. Interface responsive, animations fluides et design accrocheur pour capter l’attention dès le premier regard. Idéal pour présenter un service ou une plateforme musicale.









